Monitoramento de Logs e Autenticações de Acesso FortiGate

Solução para monitoramento em tempo Real de Autenticações como; Login WEB, Acesso por SSH, e conexãos VPN via FortiClient.

Recursos Exclusivos

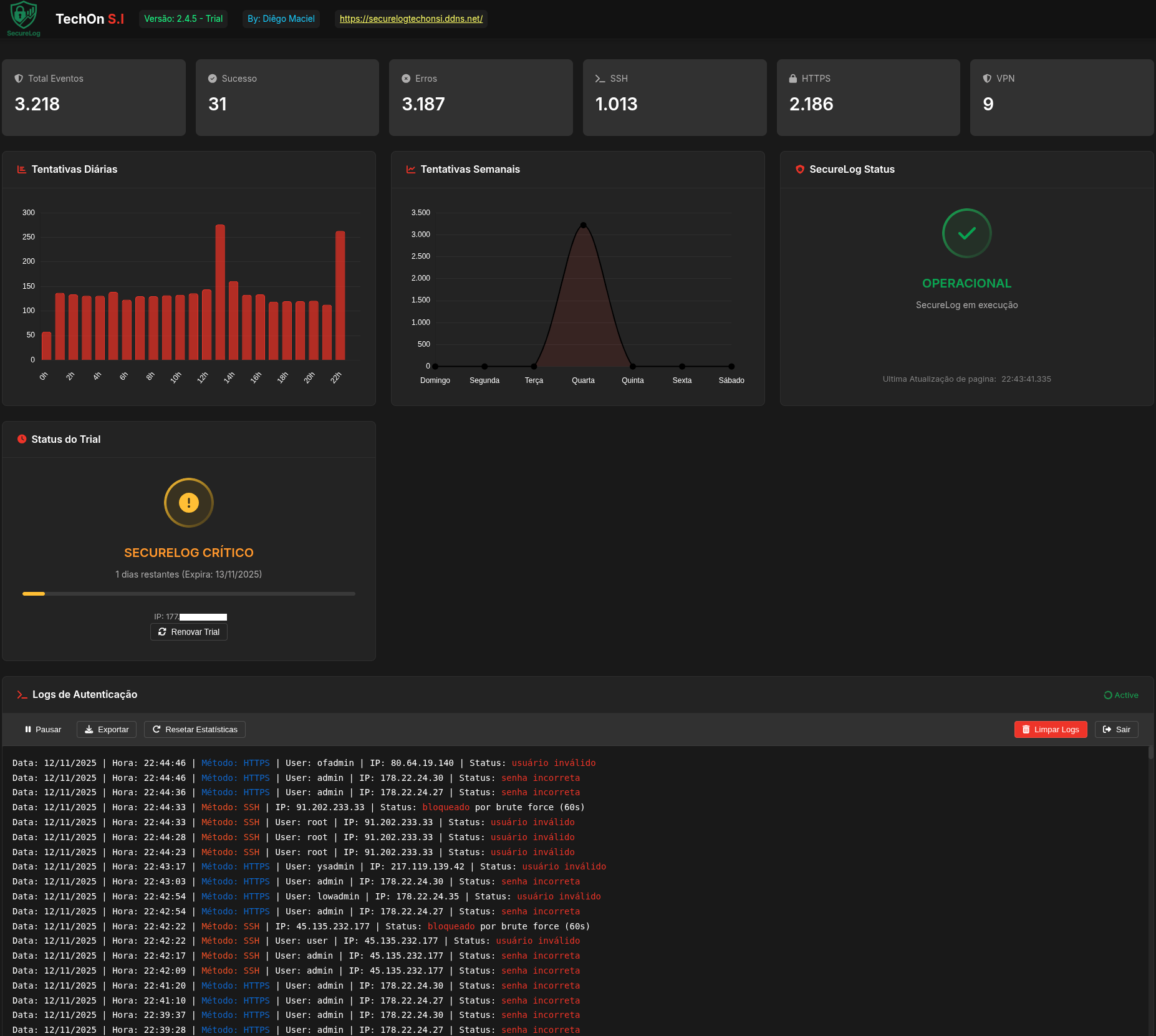
Nosso monitoramento oferece tudo que você precisa para monitorar em tempo real as autenticações do seu firewall FortiGate

Monitoramento em Tempo Real

Visualize todas as tentativas de autenticação em tempo real com atualizações instantâneas.

Análise Detalhada

Gráficos e estatísticas detalhadas mostrando padrões de acesso, horários de pico e tentativas suspeitas.

Detecção de Brute Force

Informações sobre tentativas de brute force, acessos não autorizados e comportamentos suspeitos.

VPN FortiClient

Monitoramento de conexões VPN via FortiClient com detecção e acessos não autorizados.

Histórico Completo

Armazenamento seguro de logs com histórico completo sem limte linhas.

Acesso Mobile

Interface responsiva que funciona perfeitamente em dispositivos móveis para monitoramento em qualquer lugar.

Dashboard Profissional

Interface intuitiva com visualização completa de todas as atividades de autenticação do FortiGate. Incluindo download dos logs sem limite.

Planos e Preços

Escolha o plano que melhor atende às necessidades da sua empresa

Básico

R$299
Download apenas do SecureLog
Manual básico de instalação incluso
Sem suporte técnico incluso
Sem atualizações por e-mail
Contratar

Suporte e Atualizações

Após a compra, você pode contratar nosso plano de suporte contínuo, com atualizações e atendimento prioritário.

Mensal

R$65/mês
Suporte técnico por WhatsApp, Anydesk ou Videoconferência
Suporte para dúvidas sobre Firewall FortiGata
Atualizações por e-mail do SecureLog
Prioridade no atendimento
Assinal Mensal

Atualização Avulsa

R$100/único
Download mais recente do SecureLog
Sem suporte técnico incluso
Ideal para quem já comprou o sistema
Comprar Atualização

Faça Download do Trial

Faça download do versão limitada (Trial por 15 dias). Veja o funcionamento do SecureLog em tempo real com o principal recurso de Autenticação de Login.

O que nossos clientes dizem

Feedback de pessoas que compraram nosso sistema de monitoramento

"Implementamos esse monitoramento para nosso time de Segurança e já identificamos várias tentativas de invasão que passariam despercebidas. A equipe de segurança agora tem visibilidade total das autenticações."

"Os logs com filtro especificos em autenticações nos ajudaram a identificar padrões de acesso suspeitos e fortalecer nossas políticas de segurança. A interface é intuitiva e os alertas em tempo real são imprescindíveis."

"Depois de implementar este monitoramento, reduzimos em 80% os incidentes de segurança relacionados a credenciais comprometidas."

Perguntas Frequentes

Tire suas dúvidas sobre nossa solução de monitoramento

Quais versões do FortiGate são compatíveis?

Nosso monitoramento é compatível com todas as versões do FortiGate a partir da 5.4, incluindo as mais recentes versões 7.x.

Como os dados são coletados do FortiGate?

O monitoramento em tempo real dos logs de autenticação são enviados pelo FortiGate via protocolo Syslog para um servidor Linux. No back-end, um script em Python é responsável por processar os logs recebidos, filtrando de forma precisa as informações, como: Usuário inválido, Senha incorreta e Login bem-sucedido. Esses dados são registrados em um arquivo.txt, que serve como base para a visualização no front-end. O front-end consiste em uma única página HTML, que lê e exibe as informações do arquivo de log gerado, mantendo a visualização atualizada em tempo real. Além disso, o servidor Linux executa o Apache e PHP, permitindo funcionalidades adicionais — como o botão de "Limpar Logs", que realiza a exclusão dos logs dentro do arquivo.txt de forma segura via script PHP.

É possível testar antes de comprar?

Sim, temos uma PoC com um FortiGate gratuito e uma máquina virtual, onde você poderá instalar o monitoramento SecureLog, ver seu funcionamento e validar em tempo real os logs de autenticação sendo capturados.

Quais tipos de alertas são gerados?

O monitoramento SecureLog gera alertas visuais diretamente na dashboard, com o objetivo principal de filtrar tentativas de login via WEB, SSH e VPN.

Os dados são armazenados de forma segura?

Vai depender de onde o SecureLog estará rodando. Ele foi desenvolvido para ser executado em um servidor Linux e sua instalação é recomendada em uma rede local que o FortiGate tenha acesso, sem acesso à internet. Caso o SecureLog esteja exposto à internet, é importante validar a segurança da rede para evitar tentativas de acesso ao próprio servidor.

Pronto para ter um Monitoramento de Autenticação em tempo Real?

Proteja sua empresa e seu ambiente de trabalho, evitando que hackers roubem as credenciais de acesso ao firewall. Com a solução de monitoramento SecureLog, qualquer tentativa não identificada é rapidamente detectada, permitindo que sua equipe de segurança tome as medidas necessárias para bloquear o acesso indevido antes que algo mais grave aconteça.

Entre em Contato

Tem dúvidas ou precisa de mais informações? Entre em contato diretamente pelo WhatsApp!

Ou clique abaixo para falar diretamente

Falar no WhatsApp Agora